• 30

10/16 00:00 不動產交易實價查詢服務網正式啟用了

終於正式啟用了,
那些以為靠實價登陸就可以清楚知道房價的夢也該醒了。

dulinsu wrote:
查了一間南京東路五段...(恕刪)


那個是捷運共構,"豪宅等級"的!

預售時85,太閒了有跑去看!可是開國產車,人家不給看....

不過接待人員還算滿客氣的!

當時在想?會住大坪數豪宅的人,會去搭捷運上下班嘛?

出站就到家?

r6j1cqc wrote:
現在系統很不穩阿一下...(恕刪)


浮洲房價......

還覺得合宜賣太貴嗎?


KuanCheng wrote:
我也覺得可惜沒有樓層
但是光這樣也覺得價差,也差的滿多的..反正這就交給熟悉的人去破解^^..


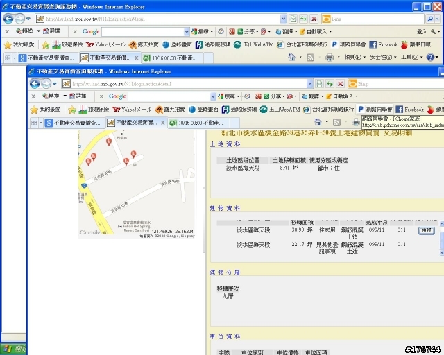
有樓層,只要點每一筆資料的交易明細就有

大家可以把看到的嚇死人或笑死人價po上來讓眾人聞香!
yuteliou wrote:
大家可以開始來查價囉...(恕刪)
我完全開不了網頁
r6j1cqc wrote:
現在系統很不穩阿一下...(恕刪)
網站已經升天了......連地政司網站也升了.
哈哈!只進入首頁,網站就當掉了~
政府的網站真爛....第一天就掛了!!
讓我懷疑房屋成交價的公正性....!!
太鳥了吧 根本進不去

我嚴重懷疑是房仲業者高價請黑客把網站給駭了
  • 30
內文搜尋
X
評分
評分
複製連結
請輸入您要前往的頁數(1 ~ 30)
Mobile01提醒您
您目前瀏覽的是行動版網頁
是否切換到電腦版網頁呢?