為剛步入GARMIN的user,分享一下將mapsource中的航點匯出txt檔後,製作poi的方法
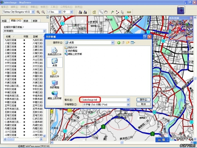
1.mapsource中的航點匯出txt檔(當然方格座標,必須事先設定為度)
![[分享]Mapsource航點匯出txt檔後,製作POI的方法](http://attach.mobile01.com/attach/200706/mobile01-542fc680b3e019d49a28d55a4f36881a.jpg)
2.以excel開啟文字檔後,將不要的欄位刪
![[分享]Mapsource航點匯出txt檔後,製作POI的方法](http://attach.mobile01.com/attach/200706/mobile01-9b8e1fdf69c96a6b42bbe69fe6a810a8.jpg)
3.先mark B欄位,接下來使用資料剖析
![[分享]Mapsource航點匯出txt檔後,製作POI的方法](http://attach.mobile01.com/attach/200706/mobile01-e0190fb605b99fcdddb63c2ba7aa392a.jpg)
4.使用分隔符號方法的話,請選擇N或E當作分隔符號;若使用固定寬度方法的話,直接拖拉您要切割的部份即可(以下是使用固定寬度的方法)
![[分享]Mapsource航點匯出txt檔後,製作POI的方法](http://attach.mobile01.com/attach/200706/mobile01-565b2a6be0b711318a2b26e0c77efb57.jpg)
5.將欲切割的部份給設定好
![[分享]Mapsource航點匯出txt檔後,製作POI的方法](http://attach.mobile01.com/attach/200706/mobile01-9a39ccd722d4070f706fca455aef1e1b.jpg)
6.完成切割了,把不要的部份給刪除掉
![[分享]Mapsource航點匯出txt檔後,製作POI的方法](http://attach.mobile01.com/attach/200706/mobile01-7860420835860097f6949e37a2020b21.jpg)
7.記得排列一下其欄位,欄位格式為經度、緯度、地名,其結果如下:
![[分享]Mapsource航點匯出txt檔後,製作POI的方法](http://attach.mobile01.com/attach/200706/mobile01-cf2793eabd700ccbf7e147f26e0145a3.jpg)
8.另存為cvs檔
![[分享]Mapsource航點匯出txt檔後,製作POI的方法](http://attach.mobile01.com/attach/200706/mobile01-3008209e5b85dda7f48f501b7f0e6e13.jpg)
9.請製作準備POI風格的圖示,格式為bmp,大小為24*24,檔名必須與cvs檔相同,且置放同一個路徑當中
10.接下來就是上傳至GPS中,之前版友有分享過,請參考[分享] nuvi350(twn) POI 的製作 (使用者興趣點)[更新poi loader下載版本]
加分先...


























































































